山东屹晟环保科技有限公司 山东屹晟环保科技有限公司

纯水设备

网站首页 > 产品中心 > 纯水设备 >

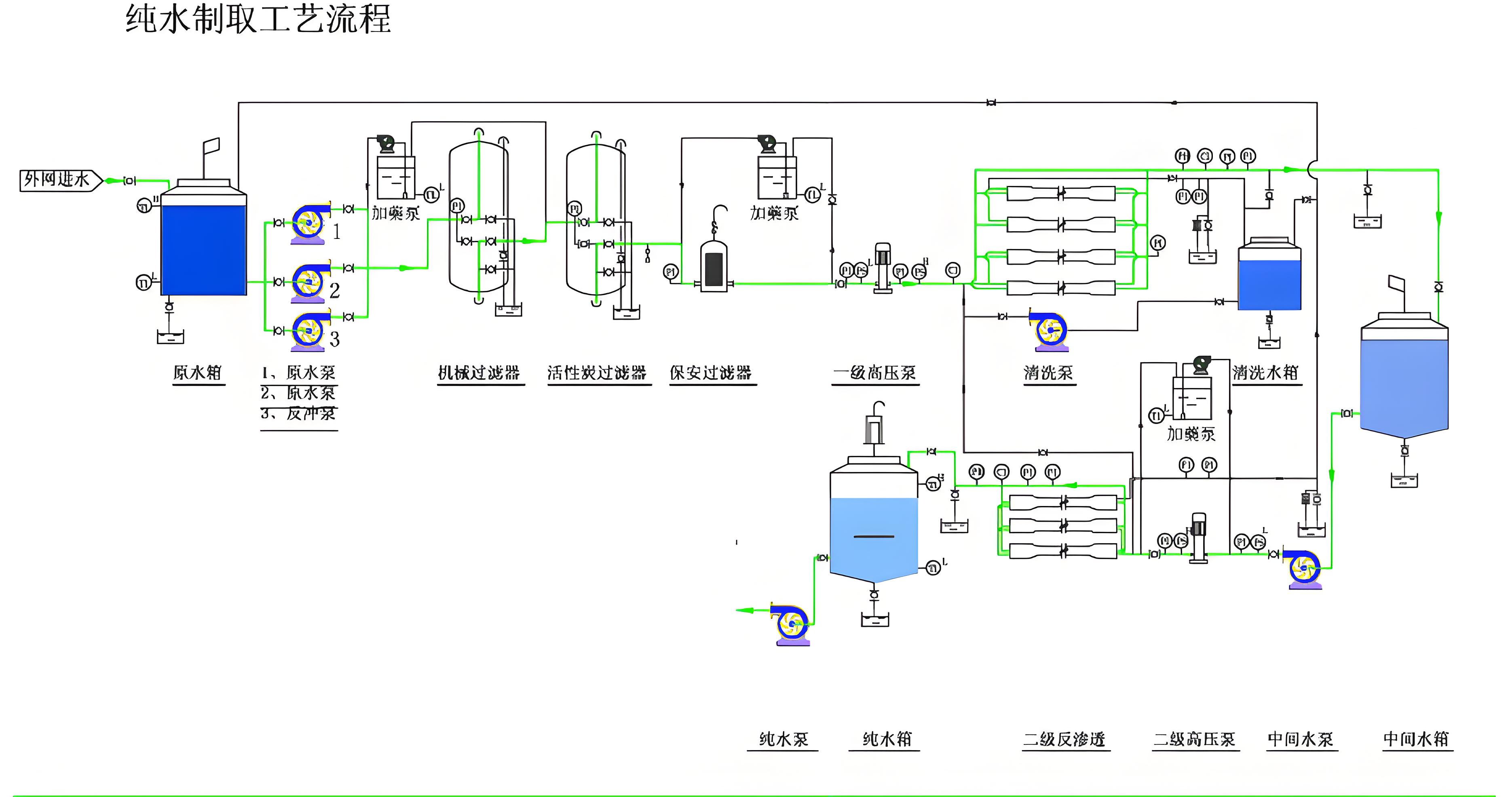
中央纯水

立即咨询
产品详情:

产品图片